「OBPM Neo」が解決するプロジェクト管理の悩み
プロジェクト管理の現場では、入力作業の煩雑さや情報の散逸、状況把握の遅れなど、様々な課題が山積しています。しかし、新しい「OBPM Neo」は、これらの悩みに真正面から向き合い、解決策を提示しています。
現場の入力負荷を劇的に軽減し、情報の質を高める
「OBPM Neo」は、業務システムデザインの専門会社であるFixel株式会社の支援を受け、徹底的なユーザーリサーチとユーザビリティテストに基づきUI/UXを再設計しました。これにより、マニュアルなしでも直感的に使える操作性を実現。現場のメンバーが迷うことなく必要な情報を入力できるようになり、入力負荷が大幅に軽減されます。結果として、入力される情報の質も向上し、より正確なデータに基づいた管理が可能になります。
リアルタイムな状況把握で迅速な意思決定をサポート
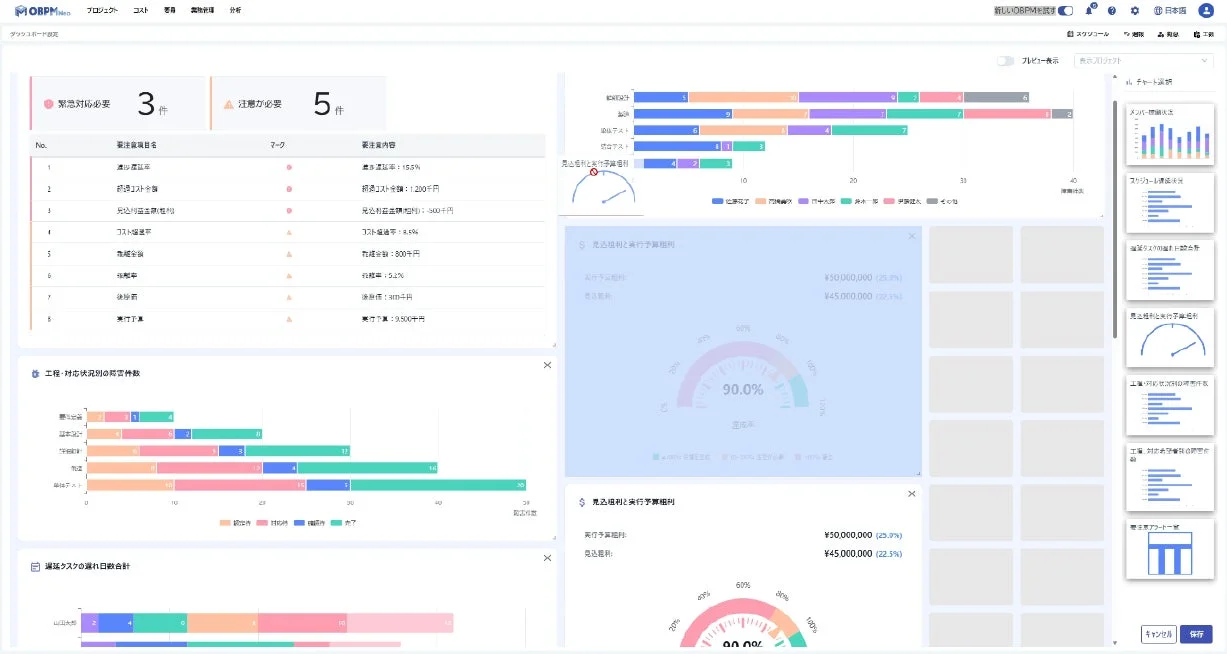
プロジェクトの「今」が見えないことは、管理者の大きなストレスです。新機能の「プロジェクトダッシュボード」は、スケジュール遅延、メンバーの過負荷、要注意アラートなど、QCD(品質・コスト・納期)といった重要指標(KPI)を一画面に集約し、グラフで可視化します。数字の羅列ではなく、視覚的に状況を把握できるため、トラブルの予兆を瞬時に察知し、「次に取るべきアクション」を素早く判断できるようになります。
新規参加者の教育コストを圧縮し、早期戦力化
IT人材不足の時代において、新しいツール導入時の教育は大きな負担です。しかし、「マニュアル不要の直感操作」が実現されたことで、新規参加者への導入教育の負荷が劇的に低減されます。これにより、プロジェクトへの早期定着が可能になり、結果として教育にかかる時間的・金銭的コストを大幅に圧縮できます。
メジャーバージョンアップの主な特徴
今回のバージョンアップは、単なる見た目の変更にとどまらず、プロジェクト管理の効率と質を根本から向上させるためのものです。その主要な特徴を見ていきましょう。

1. PM/PLが直感的でわかりやすい、UI/UXのリニューアル
Fixel株式会社との共創により、既存画面の評価、ユーザーインタビュー、ユーザビリティテストを徹底的に実施。その結果、以下の点が大きく改善されました。
-
情報到達スピードの向上: 既存の複雑なメニュー構造を廃止し、プロジェクト情報を中心に配置することで、必要な情報へ迷わずたどり着ける導線に刷新されました。これにより、情報の検索にかかる時間を大幅に短縮できます。
-
操作アクションの短縮: 同一画面でのプロジェクト切換えが可能になり、必要な操作手数を平均2回削減。日々の細かな作業の積み重ねが、大きな時間削減へと繋がります。
-
業務負荷の軽減: 視線移動や配色のストレスを最小限に抑えたデザインを採用。長時間利用しても疲れにくい設計は、PM/PLの方々の集中力維持に貢献します。
ログイン時には、PM/PLやメンバーが必要かつ重要な情報が一目でわかるプロジェクト一覧が表示され、機能メニューはヘッダーに集約されました。
さらに、以下のような改善も実施されています。
-
複数プロジェクトを横断して操作する機能はヘッダーへ集約
-
ワンクリックで勤怠や工数画面に遷移
-
単一プロジェクトに関する機能メニューはサイドバーへ集約(同一画面内でプロジェクトの切り替えを行える操作導線を整備)

2. 意思決定を加速する「プロジェクトダッシュボード」
プロジェクトの健全性を保つためには、現状を正確に把握し、迅速な意思決定を行うことが不可欠です。新しい「OBPM Neo」に搭載されたプロジェクトダッシュボードは、その強力な支援ツールとなるでしょう。
-
重要指標の一元管理: スケジュールの遅延、メンバーの過負荷、要注意アラートなど、プロジェクトの「今」を示す重要指標(KPI)が一画面に集約され、グラフ化されます。これにより、管理者は直感的なビジュアルで状況を瞬時に把握できます。
-
柔軟なカスタマイズ: ダッシュボード画面では、必要なチャートをタイル形式で自由に配置し、各プロジェクトの特性に合わせた画面を作成可能です。これにより、本当に必要な情報にフォーカスできます。
-
進化する分析基盤: リリース時に7種類のチャートが提供されるだけでなく、毎月のアップデートで新たな分析チャートが順次追加される予定です。企業の成長やプロジェクトの変化に合わせて、分析の幅を広げられるでしょう。

導入で期待できる効果とメリット・デメリット
今回のバージョンアップにより、「OBPM Neo」はプロジェクト管理のあらゆる側面で、企業に大きな恩恵をもたらすことが期待されます。
メリット:生産性向上とコスト削減、競争力強化へ
-
生産性向上: 現場の入力負荷が大幅に軽減され、プロジェクト状況がリアルタイムに可視化されることで、情報収集や報告書作成にかかる時間が削減されます。これにより、PM/PLやメンバーは本来の業務に集中でき、全体の生産性向上に繋がります。
-
コスト削減: マニュアル不要の直感操作は、新規参加者の教育コストと立ち上げ期間を圧縮します。また、日常の報告作成や会議準備時間の削減は、PM/PL、管理者の運用コストやコミュニケーションコストの低減にも貢献します。間接的には、プロジェクト遅延による外注費の追加発生リスクも低減されるでしょう。
-
競争力強化: 迅速な状況判断と意思決定が可能になることで、プロジェクトはよりスムーズに進行し、品質・コスト・納期(QCD)の目標達成に貢献します。これは企業の競争力強化に直結する重要な要素です。
導入検討における留意点
素晴らしい進化を遂げた「OBPM Neo」ですが、導入を検討する際にはいくつかの点に留意することが賢明です。例えば、既存のプロジェクト管理プロセスからの移行には、初期設定やデータ移行の作業が伴います。リニューアルにより操作性は向上していますが、新しいツールへの慣れが必要な期間はきっとあるでしょう。また、PMBOK準拠という強みがある一方で、非常に特殊なプロジェクト管理手法を採用している場合、標準機能だけでは対応しきれないケースも考えられます。導入前に自社の運用とツールのフィット感を十分に検証することをお勧めします。
スタートアップが学ぶべきこと:ユーザーファーストな開発と継続的改善
今回の「OBPM Neo」のバージョンアップは、スタートアップ企業にとっても多くの示唆を与えてくれます。Fixel株式会社のPM/UXデザイナーである石山 浩達氏のエンドースメントからも、以下の重要な学びが見えてきます。
-
徹底したユーザーリサーチ: 「機能先行で解決策を考える」のではなく、「解決するべき課題を特定した上で、最善の解決策を考える」というプロセスは、プロダクト開発において非常に重要です。アンケート、インタビュー、専門家による画面分析など、多角的な手法でユーザーニーズを解明する姿勢は、全てのスタートアップが見習うべき点です。
-
ユーザビリティテストの重要性: 「重要課題の数が36件から1件まで削減」という驚異的な改善は、ユーザビリティテストを繰り返し実施し、ユーザーの実際の操作からフィードバックを得ることの価値を明確に示しています。これは、限られたリソースの中で効率的にプロダクトを改善していく上で不可欠なプロセスです。
-
専門家との共創: 業務システムデザインの専門会社との協業は、自社だけでは得られない知見とスキルを取り入れ、より質の高いプロダクトを生み出すための有効な手段です。
ユーザーのフィードバックを大切にし、進化を続ける姿勢こそが、プロダクトを成功に導く鍵となるでしょう。
「OBPM Neo」の製品概要
「OBPM Neo」は、プロジェクトマネジメントの世界基準である「PMBOK®」に国内で唯一準拠した統合型プロジェクト管理ツールです。今回のバージョンアップでさらに使いやすさを増しましたが、その核となる機能は以下の通りです。
-
QCD(品質・原価・進捗)、要員の一元管理
-
全社のプロジェクト情報をリアルタイムで見える化
-
Excel管理からの脱却を支援し、標準化を実現
-
収益認識基準に標準対応
-
他システムと連携可能なWeb API、ファイルインターフェースを用意
これらの機能により、プロジェクトのリスク早期発見、管理工数の削減、利益率の向上を強力にサポートします。
製品の詳細はこちらからご覧いただけます。
統合型プロジェクト管理ツール「OBPM Neo」製品ホームページ
OBPM Neoバージョンアップリリースセミナー開催
新しく生まれ変わった「OBPM Neo」の操作性や活用価値を直接体験できるオンラインセミナーが開催されます。導入を検討されている方や、過去に「OBPM」の導入を検討されていた方におすすめです。
開催概要
-
オンライン開催(ウェビナー)
- 日時:2025年12月18日(木)12:30〜13:00
-
アーカイブ配信(ウェビナー)
-
第一回:2026年1月22日(木)12:30〜13:00
-
第二回:2026年1月27日(火)12:30〜13:00
-
セミナーの詳細・お申し込みはこちらから。
まとめ:プロジェクト成功への新たな一歩
「時間を与えるソフトウェアを創り続ける」というミッションを掲げる株式会社システムインテグレータは、今回の「OBPM Neo」の大規模バージョンアップで、プロジェクト管理の失敗を減らし、成功へと導くための強力な一歩を踏み出しました。直感的な操作性と強力なダッシュボード機能は、プロジェクトマネージャーやリーダーの負担を軽減し、より本質的な業務に集中できる環境を提供します。
IT人材不足や複雑化するプロジェクトという課題に直面する今、新しい「OBPM Neo」は、あなたのチームと企業が成長し続けるための、信頼できるパートナーとなるでしょう。ぜひ、この機会に新しい「OBPM Neo」を体験し、プロジェクト管理の未来を切り開いてみてください。
