副業Webマーケティングの救世主!AIツール「まるっとプラスAI」とは?
「副業でWebマーケティングに挑戦したいけど、専門知識や時間がなくて不安…」そんな悩みを抱える方は少なくないでしょう。Webマーケティングは多岐にわたる作業が必要で、データ分析、レポート作成、戦略立案など、一つ一つが膨大な時間を要します。しかし、もしこれらの作業のほとんどをAIが自動でこなしてくれるとしたらどうでしょうか?
今回ご紹介する「まるっとプラスAI」は、Webマーケティングの作業時間を99%削減することを目指して開発されたAIツールです。戦略立案から施策提案、クリエイティブ生成、分析、レポート作成まで、Webマーケティングの全工程をAIが自動化してくれます。これにより、副業初心者の方でも、まるでプロのマーケターのように効率的かつ質の高い成果を目指せるようになります。

なぜ「まるっとプラスAI」が副業初心者の悩みを解決できるのか?
「まるっとプラスAI」が副業初心者の強い味方となる理由は、その画期的な機能にあります。
副業のよくある悩み
-
「分析レポート作成に毎月30時間もかかっている…」:本業の傍らで副業を行う場合、時間の確保は大きな課題です。データ分析やレポート作成に多くの時間を費やしてしまうと、本業にも支障をきたしかねません。
-
「Googleアナリティクスなど複数ツールを横断して分析するだけで時間が過ぎる」:WebマーケティングにはGA4、Google Search Console、Microsoft Clarityなど、複数のツールを使いこなす必要があります。それぞれのツールを行き来し、データを統合する作業は非常に手間がかかります。
-
「戦略を立てようにも、どこから手をつければいいか分からない」:Webマーケティングの知識が少ない副業初心者にとって、データから戦略を立案するのは至難の業です。
これらの課題に対し、「まるっとプラスAI」は以下のような機能で解決策を提供します。
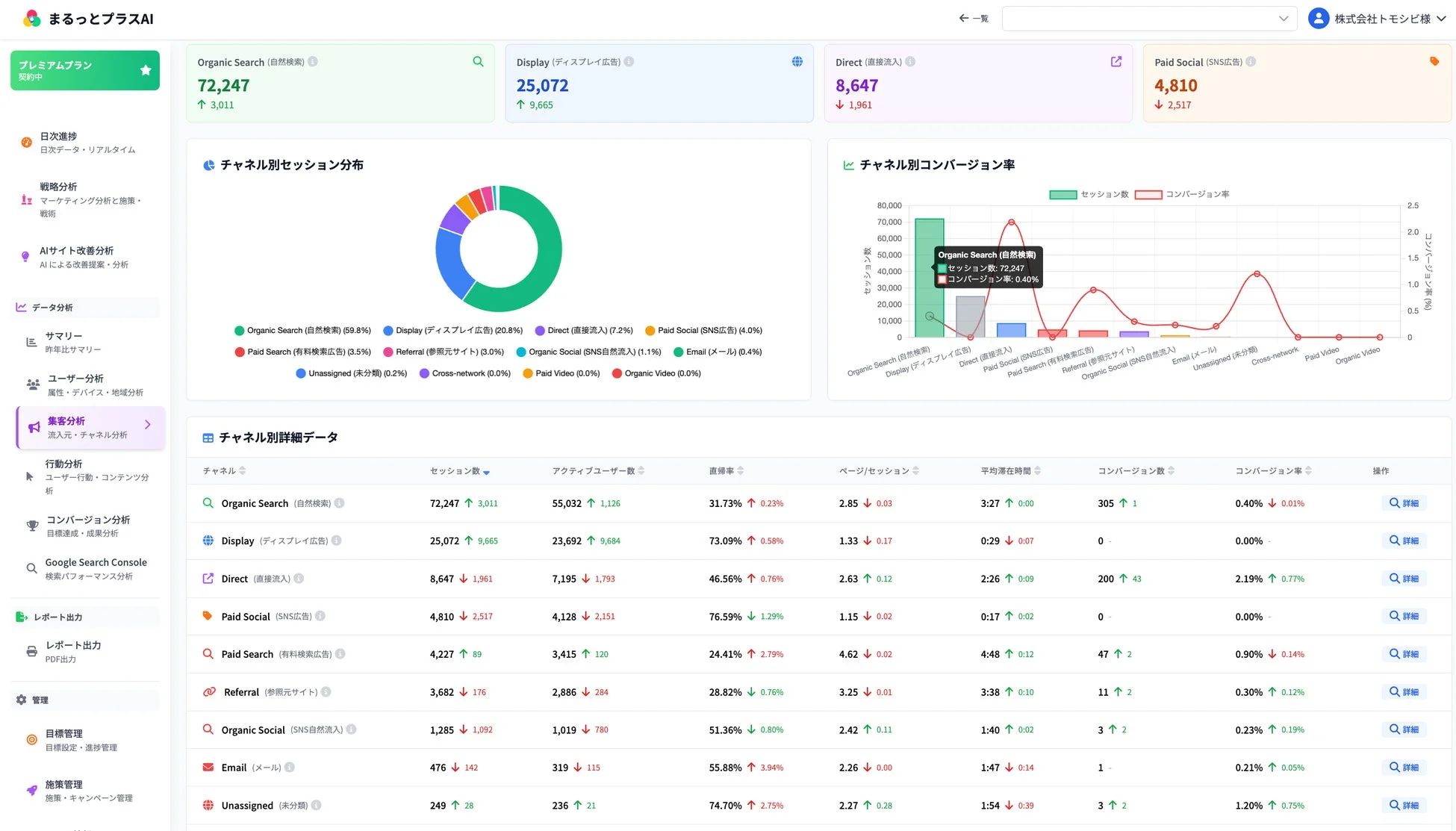
1. 3ツール統合ダッシュボードでデータ確認を効率化
Googleアナリティクス(GA4)、Google Search Console、Microsoft Clarityのデータを一つの画面でまとめて確認できます。これにより、ツールを行き来する手間がなくなり、データ確認にかかる時間を大幅に短縮できます。複数サイトを管理している副業マーケターにとっても、一元管理は大きなメリットです。

このダッシュボードでは、チャネル別のセッション数やコンバージョン率などが一目でわかります。
2. AIアシスタントで疑問を即座に解消
Googleアナリティクスの複雑なデータや専門用語が分からなくても、AIに質問するだけで即座に回答が得られます。これにより、Webマーケティングの知識が少ない副業初心者でも、プロと同じ視点でサイトを分析できるようになります。

AIがサイトのCVRやデバイス特性などを分析し、改善提案を対話形式で教えてくれます。
3. AI改善提案で「今日やるべきこと」が明確に
改善すべき箇所をAIが自動で発見し、具体的な施策を毎日提案してくれます。これにより、「何をすれば良いか分からない」という迷いの時間がなくなり、効率的に改善活動を進められます。

AIが優先度の高い改善提案をカード形式で表示し、具体的な施策作成を促します。
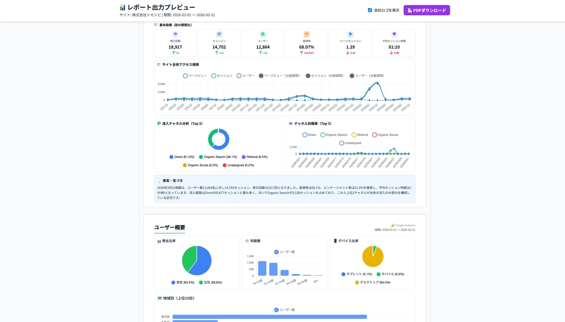
4. プロ級レポート自動生成で時間と外注費を削減
月30時間かかっていたレポート作成が、AIの考察付きでわずか5分で完了します。自社ロゴの掲載にも対応しているため、副業でクライアントを持つ場合でも、そのまま提出できるプロ級のレポートが作成可能です。これにより、レポート作成の外注費削減にもつながります。

サイトのアクセス推移や流入チャネル分析、ユーザー概要などを網羅したレポートを自動生成します。
5. マーケティング戦略自動立案で競争力強化
サイトURLを入力するだけで、競合分析、SWOT分析、STP分析、ペルソナ、カスタマージャーニーマップなど9つのフレームワークをAIが自動生成。数日かかっていた戦略立案が5分で完成し、実現可能性の高い戦略をプレゼン資料として活用できます。これにより、副業でもクライアントに対して質の高い提案が可能となり、競争力強化につながります。

AIが詳細なペルソナやカスタマージャーニーマップまで自動で生成します。
6. Web施策・戦術の自動提案で生産性向上
自然検索、リスティング広告、SNS広告など全18チャネルに対応した具体的な施策を自動提案。優先順位付きの6ヶ月実施タイムラインも自動作成されるため、次に何をすべきかが一目瞭然となり、生産性が大幅に向上します。

各チャネルの相性や難易度、予算などを考慮した施策提案をしてくれます。
7. AI広告クリエイティブ生成でコスト削減
Google広告やMeta広告など、各媒体の最適サイズに対応したプロ級の広告バナーをAIが約1分で自動生成します。通常、外注で5,000円〜30,000円かかるバナー作成費用を大幅に削減でき、副業の収益アップに貢献します。



様々な業種の広告クリエイティブをAIが自動生成するイメージです。
「まるっとプラスAI」導入で得られる驚きのメリットと導入事例
「まるっとプラスAI」を導入することで、副業のWebマーケティングにおいて、以下のような具体的なメリットが期待できます。
1. レポート作成時間を99%削減!
導入事例: 月30時間かかっていたレポート作成が、わずか5分で完了したという事例があります。AIが考察と改善提案まで自動生成するため、編集するだけでそのままクライアントに提出可能です。これは、副業で限られた時間の中で成果を出したい方にとって、非常に大きなメリットとなるでしょう。
2. ツール切り替えの手間を90%削減!
Googleアナリティクス、Google Search Console、Microsoft Clarityを行き来する30分が、わずか3分に短縮されます。すべてのデータを1画面で確認できるため、ツール切り替えのストレスがゼロになり、データ分析に集中できます。
3. 目標達成率が大幅に向上!
目標から逆算した計画をAIが自動作成し、日々の進捗を管理します。目標未達の際には軌道修正の施策を自動提案するため、目標達成率が45%から95%に向上したという実績もあります。副業でクライアントの目標達成に貢献できれば、信頼獲得や継続的な案件獲得にもつながります。
導入の失敗事例について
プレスリリースには具体的な導入失敗事例の記載はありません。しかし、一般的にAIツールを導入する際には、ツールの機能を過信しすぎたり、初期設定を適切に行わなかったりすると、期待通りの効果が得られない可能性があります。ツールの使い方をしっかりと理解し、自分のビジネスに合わせて活用することが重要です。
まとめ:副業WebマーケティングはAIで新たなステージへ
副業でWebマーケティングを始めるにあたり、時間や専門知識の壁を感じていた方も、「まるっとプラスAI」のようなAIツールを活用することで、そのハードルは大きく下がります。作業時間を大幅に削減し、プロ級の分析や戦略立案、クリエイティブ生成が可能になることで、副業の可能性は無限に広がります。
株式会社トモシビの代表取締役である石本 憲貴氏も、「まるっとプラスAIは、ツールの操作やレポート作成といった”作業”をAIに任せることで、担当者が本来集中すべき”判断と実行”に時間を使えるようにするために作りました」と語っています。このツールは、大企業だけでなく、人手が限られる中小企業の担当者や、複数クライアントを抱える代理店の方にも、プロと同じレベルのWebマーケティングを当たり前に実現してほしいという想いから生まれました。AIを使ってWebマーケティングの格差をなくし、誰もが成果を出せるようになる未来を目指しているのです。
「まるっとプラスAI」は、初期費用0円で14日間の無料トライアルが提供されています(クレジットカード不要・全機能利用可能)。まずは気軽に試してみて、AIがあなたの副業Webマーケティングにどのような変革をもたらすのか、ぜひ体験してみてください。
詳細はこちらからご確認ください:https://marutto-plus.jp/
株式会社トモシビについて
株式会社トモシビは、GA4分析・GTM設定を専門とするWebマーケティング会社です。長年の経験からWebマーケティングの現場が抱える課題を解決するため、「まるっとプラスAI」を開発しました。
企業サイト:https://tomo-shibi.co.jp/
